监控 ehco
指标 (Metrics)
启用 ehco 的 Web 功能后,您将能够访问一系列内置指标,用于监控和分析应用性能。
可用指标
- Node Exporter Metrics: ehco 内嵌的 Node Exporter 提供的所有指标。
- ehco Metrics: ehco 特有的指标,包括但不限于连接数和流量。更多细节请参考 metrics.go。
Prometheus 配置
要通过 Prometheus 监控 Ehco,您可以使用以下简单的配置作为起点。
global:
scrape_interval: 15s
scrape_timeout: 10s
evaluation_interval: 1m
scrape_configs:
- job_name: "relay_nodes"
scrape_interval: "30s"
metrics_path: "/metrics/"
static_configs:
- targets:
- 127.0.0.1:9000
此配置设定了 Prometheus 的抓取间隔、超时时间以及评估间隔,并定义了一个名为 "relay_nodes" 的作业,用于从 ehco 应用收集指标。
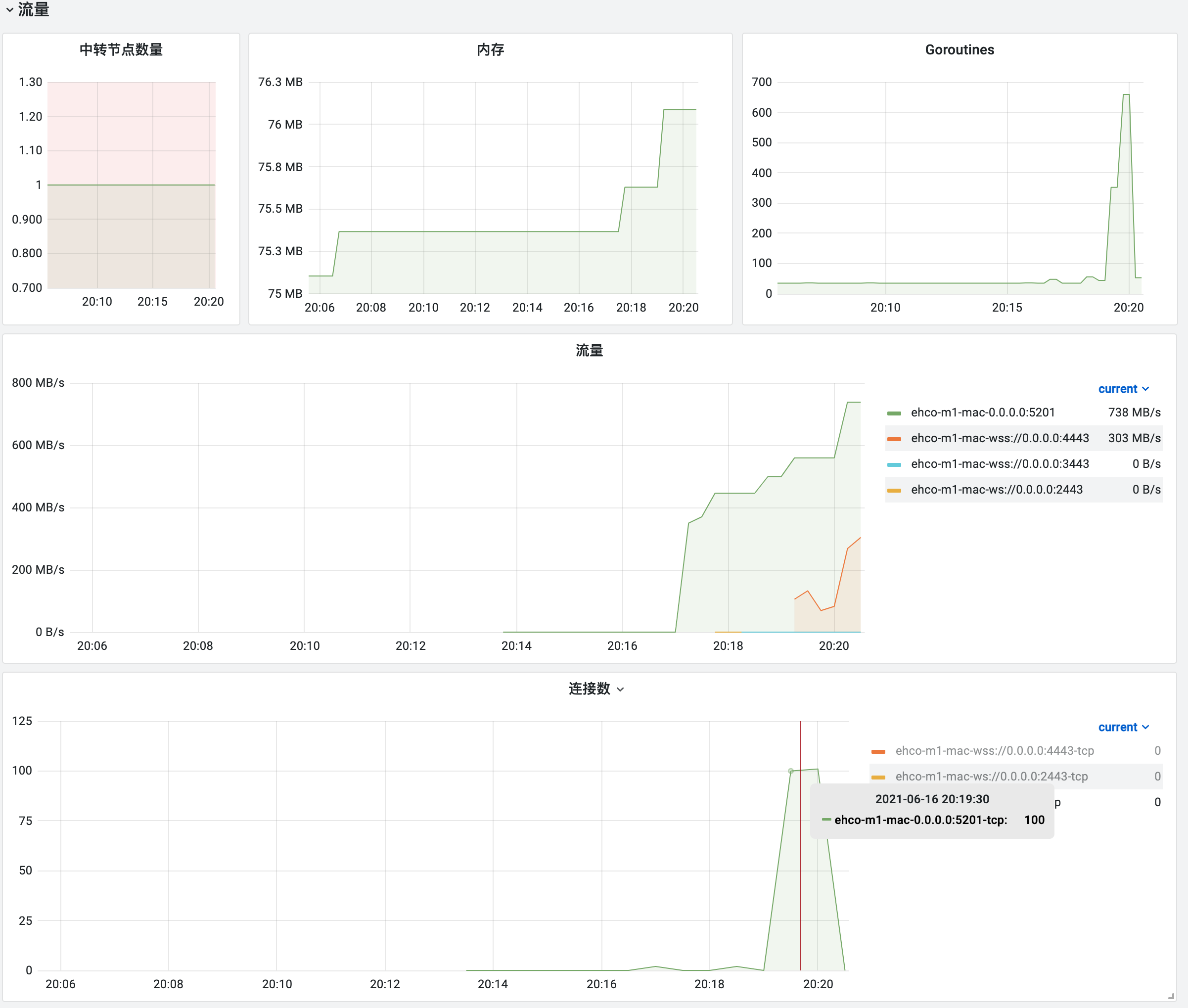
Grafana 仪表板
为了在 Grafana 中可视化 ehco 的监控数据,您可以使用我们提供的仪表板模板。
- 下载并导入 grafana.json 文件以设置 ehco 监控仪表板。
仪表板特性
- 延迟监控: 类似于 Smoking Ping 的延迟监控,帮助您追踪和分析网络延迟。

- 流量监控: 实时查看通过 ehco 转发的流量。

通过以上步骤,您可以有效地监控 ehco 应用的性能和状态。如果有任何问题或需要进一步的帮助,请不要犹豫,随时提问。